3rd Level Hero Image 1920x750 - mindray-patient-monitors-system-management-console-1920x750-na
Patient Monitoring

System Management
Console

Interoperability

Supporting the Continuity of Care

The System Management Console (SMC) is a powerful tool for biomedical professionals to streamline their workflow and access critical information from the medical ecosystem. The SMC provides a centralized platform where biomeds can monitor, manage, and review essential data, contributing to more effective decision-making and equipment maintenance.

There are two accessible ways to use the SMC, catering to different needs and devices:
With its user-friendly design and comprehensive functionality, the SMC empowers biomeds to efficiently manage equipment and ensure optimal healthcare operations.
smc-client-app
SMC Client Application
A Windows® desktop application, offering a robust and feature-rich experience tailored for configuration and management of your medical device equipment.
smc-web-portal
SMC Web Portal
A versatile web-based interface that can be accessed across all devices, ensuring convenience and flexibility on the go.

SMC Client Application

SMC Client Application provides access to management and configuration functions vital to HTM management of the medical device ecosystem.

SMC Device Asset Management Dashboard

Management of devices within the Mindray System starts with identifying all devices and determining their location(s). The Mindray SMC Device Asset Management Dashboard provides this capability throughout the healthcare enterprise.

SMC Device Asset Dashboard Highlights

  • Displays an inventory list of Mindray devices and their status within the healthcare system.
  • Is filterable and searchable to assist HTM in quickly finding a device
  • Provides details for each asset and displays information to help identify the device within the care environment, such as serial number, software/hardware version, and device type
  • Provides the last 20 known locations of each asset, equipping the HTM the data needed to locate the device
  • Supports remote system log collection from one or multiple assets, without traveling to and locating the device, reducing time and cost related to investigating reported issues
  • Provides an exported list of the Mindray assets which can be merged into an enterprise system, for convenient management of multiple vendors’ devices and/or to generate custom reports of Mindray assets
  • Includes third party assets connected to the Mindray BeneVision N-Series monitors using BeneLink or through the M-Connect Interoperability Solution

SMC Device Configuration Management

Devices and device configurations within a healthcare system are constantly evolving. From replacing devices to swapping them out for repair or updating clinical default settings to address a new patient care protocol or alarm fatigue initiative, the need to ensure all devices have the correct configuration is paramount. The Mindray SMC Device Configuration Management Tool provides a centralized and documented management console to reduce the time, travel, and manual documentation required of the HTM, in turn helping to increase productivity and reduce maintenance costs.

SMC Device Configuration Console Highlights

  • Once loaded, device configurations can be pushed to the selected devices within the healthcare system, ensuring the HTM is aware of which devices are required to receive the new configurations
  • Enables the management of multiple configuration sets that can be specialized to specific care areas, types of patients, device types, or departments and can be deployed anywhere within the healthcare system
  • Improves workflow productivity of the HTM by eliminating the need to visit each device manually
  • Provides a log detailing the configuration pushed to each device, which devices received the configuration, and when the settings were downloaded
  • Provides a log of devices that failed to receive the new configuration so the HTM can quickly identify which devices need to be addressed
smc-config

SMC Software Version Management

When software updates are required to expand capabilities, address issues, or patch security vulnerabilities, the HTM must ensure all required devices are addressed. The Mindray SMC Software Version Management Tool provides a centralized and documented software version management tool to help reduce the time, travel, and manual documentation requirements on the HTM, with the goal of increasing productivity and reducing maintenance costs.

Software Version Management Console Highlights

  • Users can load software packages, then push them to the selected device within the healthcare system, all in the software version console to ensure the HTM is aware of which devices are required to receive the new software
  • Allows management of multiple software releases that can be deployed anywhere with the healthcare system
  • Eliminates the need for the HTM to travel to each device and manually update it with a USB
  • Software upgrades can be deployed when a patient is not being monitored by the device to reduce any disruption or continuity in care; before the upgrade is performed, the user would acknowledge that the device is not in use
  • Provides a list of upgraded devices and documents when the device received the new software and to which version it was upgraded
  • Provides a log of devices that were not upgraded due to failure or not being acknowledged on the device so the HTM can quickly identify which devices need to be addressed
SMC-Software-Version-Management

Event Notifications

Providing remote tools to manage devices used in the healthcare system is key to ensuring HTM productivity. However, with the increasing number of devices within healthcare systems, oftentimes this is no longer adequate. The HTM is facing more responsibilities and demands which can limit time spent identifying and mitigating equipment failures. Fortunately, an event-driven notification system such as Mindray’s Event Notifications can alert the HTM to devices needing attention and help to prioritize quick intervention and optimize uptime.

Medical devices and IT equipped with SNMP communication provide notificationsto a facilities SNMP compatible Network Management System (NMS)

  • SNMP queries and SNMP traps ensure the HTM will get notified through facility NMS of all issues occurring within the Mindray system, allowing them to leverage the existing facility NMS and workflows for notifications, reducing the cost and time needed to deploy solutions.
  • SNMP interfaces provide a complete view of the Mindray system for standard IT equipment (switches, wireless network components, and servers) and Mindray medical devices to ensure the HTM is aware of any issues which may impact the delivery of patient care.

SMC System Log Tool

Notifications of issues are received two ways – either automatically or by a healthcare provider contacting the HTM – allowing the HTM to have immediate remote access to begin troubleshooting using the Mindray SMC System Log Tool.

SMC System Log Tool Highlights

  • Provides remote access to review logs from anywhere within the healthcare system to decrease response time and eliminate travel for the HTM
  • Enables search, sort, and filter by physiological, technical, or security logs to assist the HTM in quickly finding a device or generating reports around the events of interest
  • Enables the HTM to export a report detailing the filtered log entries from the Mindray system

Using automated notifications and the ability to access data from anywhere within the healthcare system, the Mindray SMC and M-iOT provide HTMs with the tools required to overcome daily challenges and achieve the critical goal of delivering quality care everywhere. With these tools, HTMs are empowered to reduce response time and maintenance costs, as well as increase productivity and uptime within their healthcare system.

SMC-system-log-tool

SMC Web Portal

The SMC Web Portal uses a standard web browser to securely access asset information, equipment status, and utilization information.

The web portal provides access to:

  • Device asset management data
  • Device usage data
  • Customizable dashboards
  • Gas utilization rates
  • Anesthesia self-test

A secure web service interface is also available to export comprehensive device asset information, ready for automatic integration into an enterprise asset management system.

SMC-Web-Portal

SMC Device Asset Management Dashboard

Management of devices within the Mindray System starts with identifying all devices and determining their location(s). The Mindray SMC Device Asset Management Dashboard provides this ability throughout the healthcare enterprise.

SMC Device Asset Management Dashboard Highlights

  • Displays an inventory list of Mindray devices and their status within the healthcare system. The SMC Device Asset Management Dashboard
  • Is filterable and searchable to assist HTM in quickly finding a device
  • Provides details for each asset and displays information to help identify the device within the care environment, such as serial number, software/hardware version, and device type
  • Provides the last 20 known locations of each asset, equipping the HTM the data needed to locate the device
  • Supports remote system log collection from one or multiple assets, without traveling to and locating the device, reducing time and cost related to investigating reported issues
  • Provides an exported list of the Mindray assets which can be merged into an enterprise system, for convenient management of multiple vendors’ devices and/or to generate custom reports of Mindray assets
  • Includes third party assets connected to the Mindray N-Series monitors using BeneLink or through the M-Connect Interoperability Solution
SMC-Device-Asset-Management-Dashboard

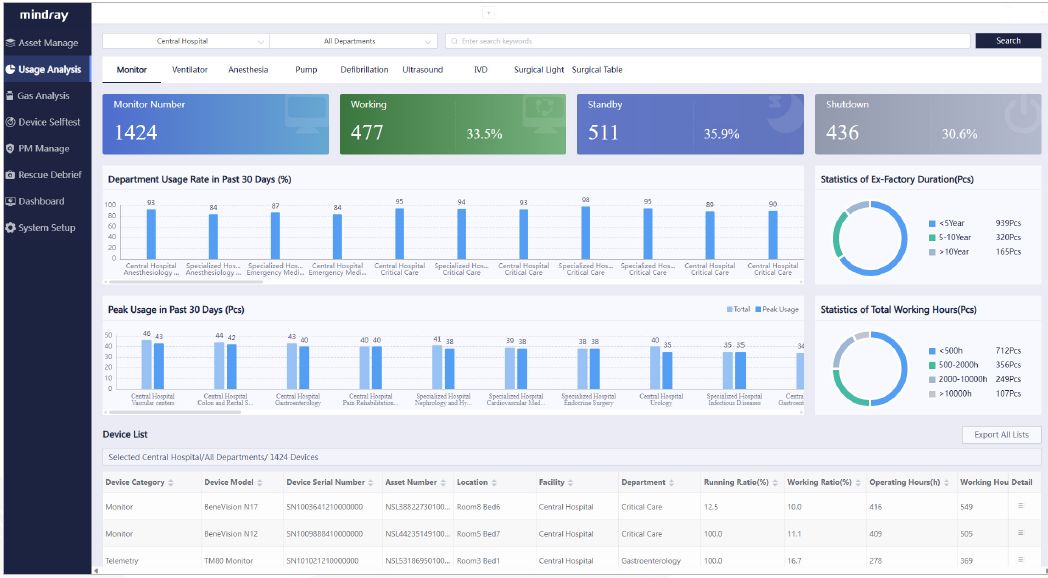
SMC Device Usage Dashboard

Creating an optimal balance in the purchasing, service, and allocation of equipment assets is essential for healthcare organizations. It directly impacts the ability to deliver quality patient care and can expose an organization to costly inefficiencies when not managed properly. The Mindray SMC Device Usage Dashboard provides usage information of devices within the system, supporting quantitative, data-driven decision-making for asset management.

The SMC Device Usage Dashboard:

  • Provides usage statistics for each device within the healthcare system
  • Is available in both tabular and graphical formats for a quick understanding of device usage trends
  • Provides data needed to understand where and how devices are being used to ensure the most cost-effective use for healthcare systems
  • Allows users to generate custom reports for device usage data for all Mindray assets
SMC-Device-Usage-Dashboard

Customizable Dashboard

The Dashboard provides a configurable overview of statistics across the device ecosystem, blending information across facilities, departments, and device modalities.

customizable-dashboard

SMC Anesthesia Management Dashboards

The anesthesia dashboard provides visualization of key metrics that enable data-driven decisions. These insights help users analyze the cost and utilization of both the anesthesia machines and anesthetic gases. A centralized overview of device self-test results ensures optimal fleet utilization by maintaining device availability.

SMC-Anesthesia-Management-Dashboards-1.1
Statistical Periods: Offers metrics for surgical volume, anesthetic agent cost, and fresh gas consumption across daily, weekly, monthly, and quarterly periods
Utilization Metrics: Provides insights into the cost, usage, and surgical volume across anesthesia machines and gases
SMC-Anesthesia-Management-Dashboards-1.2
Fresh Gas Usage: Tracks and analyzes fresh gas consumption patterns
Efficiency Analysis: Delivers metrics on the ratio of anesthetic uptake/consumption, anesthetic agent cost per minute, and fresh gas consumption distribution
Optimization Suggestions: Provides recommendations for optimization based on current gas utilization
SMC-Anesthesia-Management-Dashboards-1.3
Drill-Down Details: Allows detailed analysis on a per-device basis for each anesthesia machine
Next
Previous

Footnotes:

  • Gas utilization applies to A8/A9 version 01.20 or greater
  • Anesthetic Gases include Sev, Des, and Iso; fresh gases include Air, O2 and N2O

Anesthesia Machine Self-Test Dashboard

The Anesthesia Machine Self-Test Dashboard offers a centralized view of your anesthesia fleet’s test status, allowing you to easily track and monitor the results of startup tests, and system tests to ensure the operational and readiness of your anesthesia machine.

Anesthesia-Machine-Self-Test-Dashboard

Our Vision

Better healthcare for all

Our Mission

Advance medical technologies to make healthcare more accessible

Mindray-North-America-NJ

Quality That Exceeds Expectations

At Mindray, customer-focused quality is at the core of what we do, which means we constantly work to a higher standard to deliver solutions that meet your clinical needs and provide the highest level of quality throughout the product life cycle. From inception to manufacturing, each phase of R&D includes checkpoints to verify quality goals and that customer needs are being met. Design-for-manufacturing means comprehensive assembly line tests are built into the product development process to ensure repeatability in delivering the highest quality, safety, and reliability across our product portfolio. Automation and informatization have been engineered into our manufacturing process for maximum efficiency, helping us not only meet ISO and global quality standards but exceed them. In fact, we’ve passed a quality management system audit for over three decades in a row.

Our commitment to quality continues with our North American-based Mindray CARE Team providing service and support 24/7, which means we are focused on uptime, all the time.

Mindray CARE Team Support

When you invest in Mindray solutions, you gain access to the Mindray CARE Team - a service organization dedicated solely to ensuring you get the most use out of your equipment, so you can ensure your patients get the most out of their care. Our dedicated feld service team and in-house technical support organization represent one of the largest direct service teams in the industry.Purchase from Mindray includes comprehensive clinical training and 24/7 remote technical support.

Visit our CARE Team page.

false